泳潔(鄭州)工程技術有限公司
全國銷售熱線:400-0870-358
國內銷售部:
于經理:15515581312 (河南、湖南、湖北、廣東、廣西、海南、天津、河北、青海、甘肅、新疆)
趙經理:15516966000 (上海、江蘇、浙江、黑龍江、寧夏、貴州、山西、內蒙古、山東)
呂經理:15517588055 (北京、四川、吉林、遼寧、陜西、安徽、福建、江西、重慶、云南、西藏)
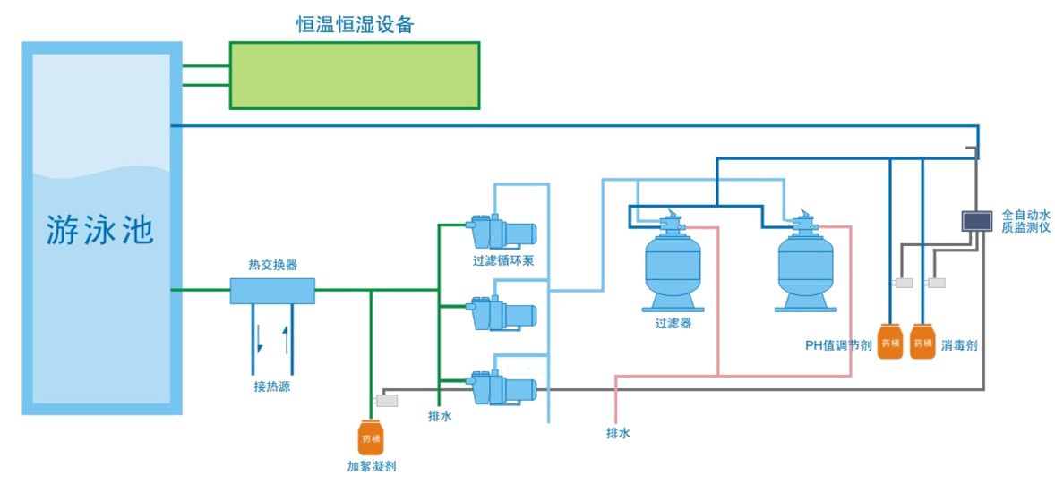
不管你是想要建一個什么樣規格的泳池,私人別墅或是酒店水療戲水按摩泳池亦或是學校比賽的標準泳池,一個泳池的基本水處理設備都是大同小異的。

1、泳池過濾設備--過濾泳池水是第一個基本步驟,是馬虎不得的,而現在市面上的最主要的過濾設備分為以下幾種:
(1)壁掛式泳池過濾設備(無需機房)
(2)地埋式一體機泳池過濾設備(無需機房)
(3)傳統式砂缸泳池過濾設備(需機房)
2、泳池消毒設備--是游泳池水處理設備中不可或缺的一個部分,水質達不達標直接影響身體健康,所以是極其重要的,主要泳池消毒設備有以下幾種:
(1)自動投藥泵
(2)臭氧發生器
(3)鹽氯分解機
(4)銅銀離子機
3、泳池照明系統--不光只有照明的作用,同時還能美化泳池,可以想象,夜晚的泳池,水光粼粼,平添的彩色更多了幾分柔美。主要需要是:
(1)水下LED燈(單色,彩色)
(2)防水電纜
(3)防水接線盒
(4)變壓器

4、泳池水恒溫系統--保證泳池水中的溫度,對于室內泳池是一個不錯的選擇,一年四季可以全天候游泳,也算是一件快事。
(1)泳池熱泵
(2)鍋爐(北方用的比較多)
5、泳池清潔系統--受熱力追捧的泳池,除了人氣很高以外,其他雜碎的垃圾自然也是存在的,那這時泳池清潔設備就發揮強大作用了。
(1)海豚全自動泳池吸污機(這是一款自己會爬墻清洗的全自動泳池吸污機,實用和美觀都是可以排在第一的。)
(2)岸基式手動吸污機(性價比高,除了有一個吸污小推車,很多清潔工具都已經配齊了。)
6、泳池池岸設施--泳池周邊的設施,具體配置可依據每個泳池的規格扶梯跳臺救生椅等。
7、泳池水處理監控設備--水質處理的怎么樣,都要靠這系統說話的。
(1)水質監控儀
(2)驗水盒
另外每個泳池的規格不同,所涉及的功能不同,比賽泳池和水療按摩泳池等,都可以按照自己的要求增加設備或者功能,以上僅供各位參考,具體的泳池水處理設備需求,請關注泳潔,如有相關的泳池項目也歡迎來我司了解詳情。